Traces

The Inngest DevServer and Cloud offer three levels of tracing to give you visibility into your function executions, each designed for different observability needs:

  1. Built-in Traces - A quick access to your function and steps timing, retries and logs
  2. AI Traces - Metadata for AI Inference steps, including: tokens count, model input and output
  3. Extended Traces - OpenTelemetry tracing capturing HTTP requests and third party library traces

Built-in Traces TypeScript Python Go

Every Inngest function automatically includes built-in tracing without any configuration. These traces track the core execution of your functions:

  • Function execution timeline - Start and end times for your function runs
  • Step execution - Individual step timing and status
  • Event data - The event that triggered the function
  • Logs - Logger output and errors
  • Retry attempts - Failed runs and retry history

Viewing Built-in Traces

Built-in traces are available in the Inngest dashboard and DevServer for every function run:

Function runs list showing recent executions in the Inngest Dashboard

Traces in the Inngest Dashboard

Click on any function run to see detailed execution information:

Function run details showing traces and logs

The timeline view shows your function's execution path with steps and logs:

Function run timeline with integrated trace and log information

Built-in traces are perfect for:

  • Day-to-day monitoring - Tracking function executions and debugging basic issues
  • Step-level visibility - Understanding which steps succeed or fail
  • Quick debugging - Viewing logs and execution order

AI Traces TypeScript Python v0.5+

AI Inference steps (step.ai.* methods) enables you to offload LLM requests to the Inngest Platform and capture AI metadata including prompts, responses, token usage, and model parameters.

What's Included

Each AI Trace display detailed metadata, including:

  • Model name and version
  • Tokens used (input, output)
  • A side-by-side view of the input prompt and output response

What You'll See

Get started

AI Traces are automatically enabled when using step.ai.infer() from the TypeScript or Python SDK.

Extended Traces TypeScript 3.44.5+

Extended Traces bring OpenTelemetry-powered distributed tracing to your Inngest functions, providing the most comprehensive visibility into every aspect of your function execution—from individual steps and external API calls to database queries and third-party services.

What's Included

When you enable Extended Traces, Inngest automatically instruments your functions to capture detailed trace data about:

  • External service calls - Track API requests, database queries, and third-party integrations
  • Performance bottlenecks - Identify slow operations and optimize your functions
  • Distributed context - Full distributed tracing across your entire stack

Extended Traces integrate seamlessly with your existing observability stack through OpenTelemetry, the industry standard for distributed tracing.

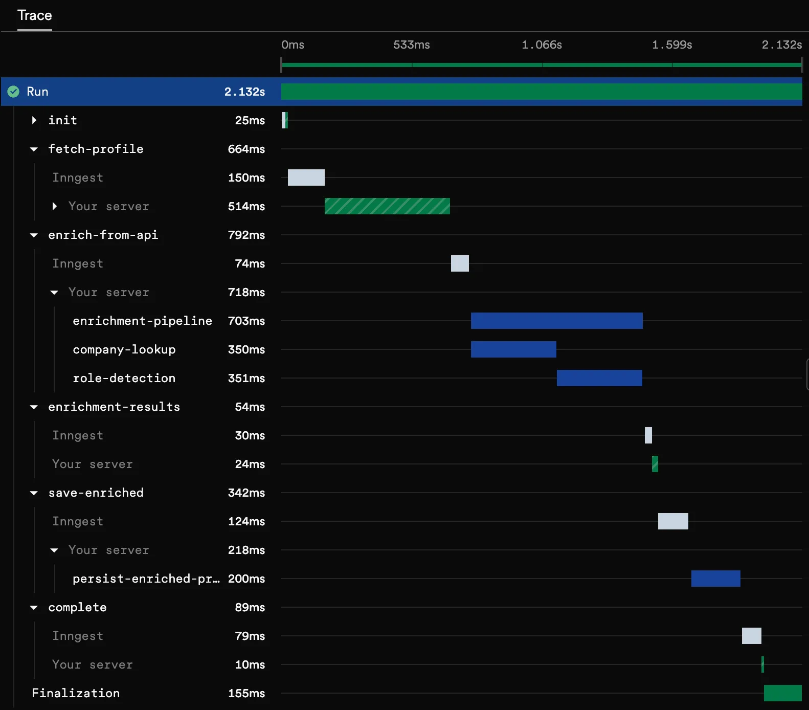
What You'll See

Every function run includes comprehensive trace spans showing the complete execution timeline. Each span includes specific metadata from the operation (method, url for HTTP requests, driver, query for SQL requests):

Get started

Extended Traces are currently available in the TypeScript as an opt-in beta. Get started in just a few minutes by configuring the Extended Traces middleware.